使用方法についてご不明な点がございましたらお気軽にご相談ください。

平日9時~17時半サスケサポートセンター

SAASKE TECHNOLOGYサスケ活用講座

システムを120%活用するための
便利ワザ・機能を紹介

サスケSalesのアップデート【「メンバー選択」の自動化機能、会社毎の「売上集計」機能】

アップデート

【サスケSalesに2つの新機能が実装!】
【サスケSalesに2つの新機能が実装!】
2018年11月5日、サスケSalesがアップデートしました。

「メンバー選択」の自動化機能

いままで案件の新規登録時に「メンバー選択」の「主担当」を手動で自分に設定する必要性がありました。
こちら本日より、自動的に自分へ「主担当・リーダー」のチェックが付くようになりました。

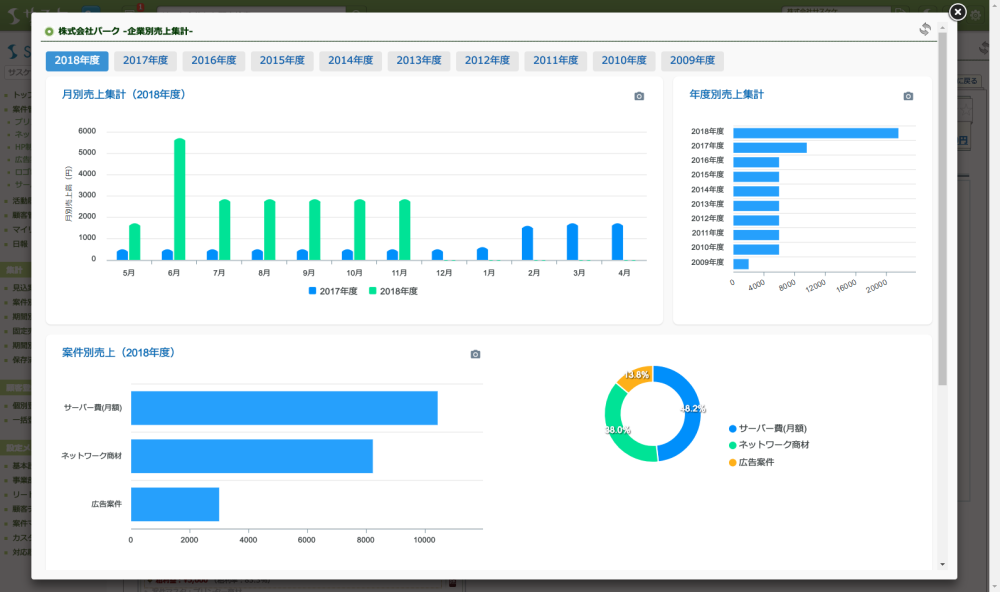
会社毎の「売上集計」機能

顧客詳細の右上に、該当企業の売上集計が表示されるようになりました。

売上集計をクリックすることで、詳細なグラフを見ることができます。


ぜひ、ご活用下さい。

あわせて読みたい

    [(4)]|サスケ活用講座

    使用方法についてご不明な点がございましたらお気軽にご相談ください。

    平日9時~17時半サスケサポートセンター

    SAASKE TECHNOLOGYサスケ活用講座

    システムを120%活用するための
    便利ワザ・機能を紹介

    使用方法についてご不明な点がございましたら
    お気軽にご相談ください。

    平日9時~17時半サスケサポートセンター

    top